What happens inside your call queues, minute by minute, call by call, often decides how customers experience your business. Every call that enters your queue tells a story, about demand, response times, agent availability, and customer patience. Until now, many of those stories stayed hidden in raw call logs and scattered reports.
With Queue Stats, Zoho Voice brings all those stories together into a single, purpose-built analytics experience, so you can see how your queues are performing and take action while it still matters.
The real problem: Queues have blind spots
Traditional call reports tell you what happened after the fact. What they don’t show is:
How often does demand exceeded capacity?
Which spikes were predictable vs. truly unexpected
Where calls were lost—not missed, but never answered at all
Whether long waits are systemic or anomalies
If queues are resolving issues or creating repeat calls
These blind spots lead to reactive decisions: adding agents too late, guessing staffing needs, or assuming agents are underperforming when the system itself is overloaded.
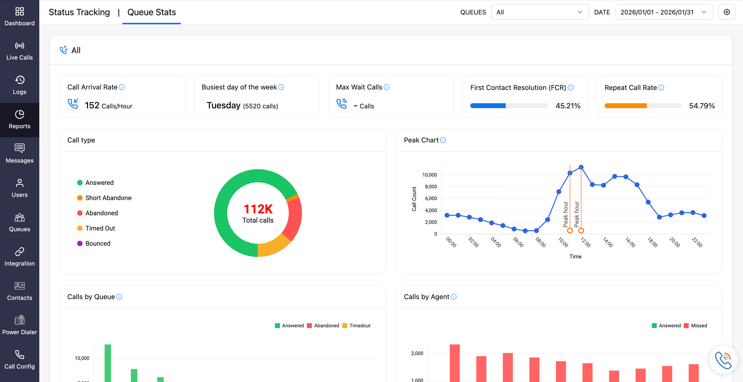
Zoho Voice's Queue Stats is built to expose exactly these gaps. For instance, you find the First Call Resolution (FCR) rate for your queue to be low, putting a spotlight on the agent's ability to resolve the queries in the first call instead of having it repeated within a short time.
Built for moments when volume meets reality
Queues don’t fail loudly, they fail quietly. Callers hang up when,
Every agent is busy
Wait times stretch a little too long
They have a bad waiting/on hold experience
Call transfer is often made to incorrect agents/queues
Queue Stats makes these moments visible.
These key metrics refresh shortly after each call ends, giving you timely insight into how your queues behaved, not hours or days later. Whether it’s a sudden surge in calls or a gradual decline in service levels, you’ll spot the pattern before it becomes a problem.
What makes Queue Stats different (and why it matters)

It shows lost conversations, not just missed calls
The Queue Busy Rate highlights how often callers leave because every agent is already engaged. These aren’t unanswered calls you can call back—instead, they’re conversations that never happened.
Why this matters:
You finally see demand that exceeded capacity, not just agent performance. This shifts the question from “Why didn’t agents answer?” to “Why wasn’t enough capacity available at that moment?”
It surfaces repeatable patterns hidden in “random” spikes
With Peak Calls, spikes stop looking accidental and start displaying a pattern, a pattern that helps you discern the trend and see if your queue is built to handle the spikes. This could very well be a sudden surge on the new feature inquiry or to voice concerns on service outages.
Weekly surges, campaign-driven traffic, billing cycles—they all become visible
Why this matters:
You can plan staffing before the surge hits, instead of reacting while customers wait. Queue Stats turns hindsight into foresight.
It connects queue performance to customer experience
Metrics like service levels, abandon rates, queue service time index, first-call resolution, and repeat call rates live in one place, helping you take a step back and see the bigger picture.
Why this matters:
No more siloed KPIs.
You see how wait times influence abandons, how busy rates drive repeat calls, and how queues directly impact resolution quality. The jigsaw is finally pieced together!
One dashboard, different perspectives

Queue Stats balances consistency and flexibility:
Org-level view gives admins a standardized, company-wide perspective, which is ideal for tracking performance benchmarks and operational health.
On-demand view lets users build role-based dashboards focused on the metrics they care about most.
Why this matters:
Everyone sees the same truth, but through the lens they need.
Why Queue Stats matters (one last time)
Queues are often where customer experience is won or lost. Staffing decisions, promotional timing, and service quality all depend on understanding how queues behave under pressure.
Queue Stats turns queue management from reactive to informed, so instead of guessing, you adjust with confidence. Because when you know what’s really happening in your queues, better outcomes naturally follow.
The bottom line
Queues are where customer patience is tested, and where operational gaps show up first. Without visibility, teams guess. With Queue Stats, they act with confidence.
Zoho Voice Queue Stats replaces assumptions with clarity, so queue performance is no longer a black box, but a system you can understand, predict, and improve.

Comments